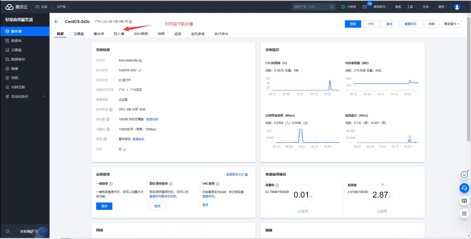
当前位置: 首页站长学院各类教程正文 特别说明:本文使用了相册格式,点击图片,出来的新页面点击缩略图,可查看大图,带放大镜功能。 轻量型服务器开放端口: 标准型服务器开放端口: windows关防火墙设置: Linux系统关防火墙: 声明:本站所有文章,如无特殊说明或标注,均为本站原创发布。任何个人或组织,在未征得本站同意时,禁止复制、盗用、采集、发布本站内容到任何网站、书籍等各类媒体平台。如若本站内容侵犯了原著者的合法权益,可联系我们进行处理。 admin永久会员 收藏 链接